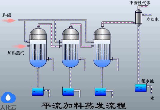
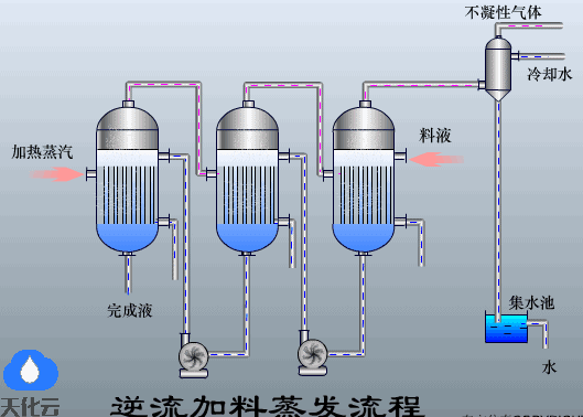
1.蒸发的基本流程液体蒸发筒化流程升膜式蒸发器外加热式蒸发器中央循环管蒸发器顺流加料蒸发流程平流加料蒸发流程逆流加料蒸发流程MVR板式蒸发器悬筐式蒸发器MVR蒸发器原理MVR蒸发器原理图奥斯陆型蒸发结晶器刮板薄膜蒸发器刮板式薄膜蒸发器离心薄膜蒸发器强制循环蒸发器相关教材书名:制冷原理与设备作者:李晓东ISBN:978-7-111-18988-4国家级规划教材为选用教材的老师本书赠送电子课件,包含大量动画、动图,直观生动,方便老师教学
1.蒸发的基本流程液体蒸发筒化流程升膜式蒸发器外加热式蒸发器中央循环管蒸发器顺流加料蒸发流程平流加料蒸发流程逆流加料蒸发流程MVR板式蒸发器悬筐式蒸发器MVR蒸发器原理MVR蒸发器原理图奥斯陆型蒸发结晶器刮板薄膜蒸发器刮板式薄膜蒸发器离心薄膜蒸发器强制循环蒸发器相关教材书名:制冷原理与设备作者:李晓东ISBN:978-7-111-18988-4国家级规划教材为选用教材的老师本书赠送电子课件,包含大量动画、动图,直观生动,方便老师教学