做汇报是打工人永远的痛,业绩差的时候领导把汇报方案从头骂到尾,业绩不错想在领导面前炫一下的时候,发现自己只会用Excel做难看的柱状图、折线图,就像下面这种,即使看得出业绩提升,但图表也确实拉垮。
其实不仅是汇报的时候,在日常的工作中,经常会遇到有了数据,却不知道怎么更直观地展示。不知道该选择什么图表展现,不知道怎么让图表看上去更美观,不知道除了Excel还能用什么工具。
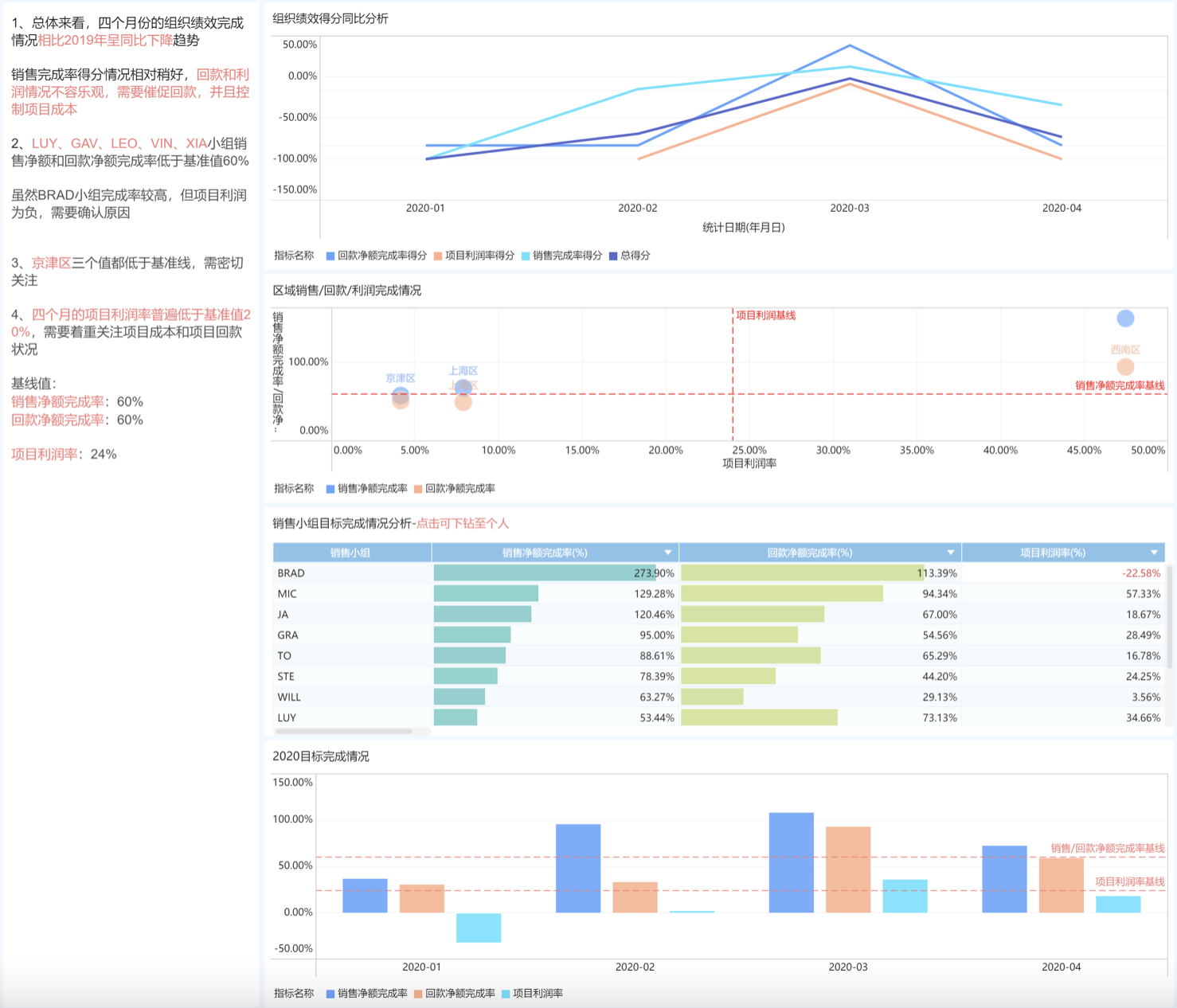
先看一张老板喜欢的可视化汇报
接着,我们要学会图表的选择,基本上可以分成四大类,比较、分布、构成和联系,赶紧收藏本文,忘记怎么选择的时候直接对照着看一下。
最后,就直接给大家介绍8种可视化图表,连工具一起分享给大家,下次做数据汇报直接用上!
1、柱状图
柱状图主要用于表示数据量的大小并进行比较,还能较快找到最大值、最小值。堆积柱状图则在横向比较大小的基础上增加了内部占比的比较。
优点:清晰直观,很容易看出数据差距,比较大小。
缺点:分类太多就没办法展示数据特点。
2、折线图
折线图主要用于有时间趋势或者某种特定趋势的变化情况。
优点:能够显示数量大小,还能看出变化趋势。
缺点:如果数据无一定趋势,就不能使用。
3、饼图
饼图主要用于表示占比情况,能够直观了解哪个部分对总体贡献最大。
优点:直观,清晰显示分布情况。
缺点:分类多、差距小的情况下,难以获得有效信息。
4、漏斗图
漏斗图主要用于展示固定流程中,上一流程到下一流程的流失情况。漏洞图还能搭配AARRR海岛模型用,便于精准进行获客操作优化。
优点:直观展示每个环节比例关系,便于进行流程优化。
缺点:必须有固定流程。
下面是我用FineBI制作的漏斗图,只需要三步。
私信「BI」即可免费获取工具体验地址
①导入数据
②选择图表
③调整配色
5、词云图
词云图主要用于大量文本数据的最大特点,比较常用的就是用户画像。
优点:能够直观找出文本型数据的最大特点。
缺点:看不出变化规律,如果词语接近或数据太少就没有参考意义。
6、散点图
散点图主要用于分析数据之间的关联关系,找到数据之间的联系。
优点:可以展示数据的分布和聚合情况,适合展示较大的数据集。
缺点:只能从相关、分布和聚合三个角度看,数据量小的时候,观察不出东西。
7、流向地图
流向地图主要用于展示区域间的变化情况,多用在物流运输方面。
优点:适合展现地理空间内事物发生位置移动时所对应数据的变化情况。
缺点:不适合展示精确数值。
